OpenWRT & Home Assistant: auswerten-visualisieren-reagieren
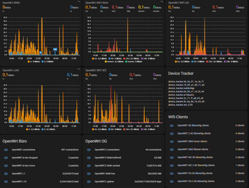
Der Zugriff im eigenen Netzwerk findet meist zentral über den Router statt, entsprechend können über dessen Daten bestimmte Rückschlüsse gezogen werden. Die Daten eines OpenWRT-Routers können neben der Auslastung des Internetzugangs oder der einzelnen Interfaces auch Aufschluss über den Status bestimmter Geräte geben. Als Beispiel kann der Anwesenheitsstatus bestimmter Geräte im WLAN über den Device-Tracker erfasst werden. Mittels collectd und mqtt ist es zudem möglich die CPU und RAM-Auslastung sowie die aktuelle Bandbreite einzelner Interfaces auszulesen. Nachdem ich mehrere OpenWrt-Geräte als Access-Points für ein gemeinsames WLAN verwende, bietet Home Assistant die Möglichkeit die Leistungsdaten der einzelnen Geräte in einer Übersicht darzustellen.
Device-Tracker
Wie bereits erwähnt, listet der Device-Tracker den Anwesenheitsstatus aller Netzwerkgeräte. Voraussetzung für den Device-Tracker ist das OpenWrt-Paket: luci-mod-rpc, siehe: Home-Assistant-Integrationen.
Seitens Home-Assistant kann der Device-Tracker in der configuration.yaml-Datei hinzugefügt werden.
Leistungsdaten und Bandbreite -> Collectd -> MQTT -> HA
OpenWrt kann dessen Leistungsdaten mit dem Collectd-Deamon sammeln und laut dem folgenden Beispiel an einen MQTT-Broker senden, welcher die Daten in Home Assistant zur Verfügung stellt.
Setup OpenWrt
Nachdem das Einrichten von MQTT am Router über einen SSH-Zugang erfolgt, habe ich die notwendigen Pakete nicht in der GUI, sondern auch in der SSH-Session mit opkg install aktiviert.
Zunächst habe ich dazu mittels Putty eine Verbindung auf die IP-Adresse des ersten OpenWrt-Gerätes aufgebaut:

Im Terminal können die Pakete dann mit folgendem Befehl installiert werden:
opkg update
opkg install collectd-mod-mqtt luci-app-statistics collectd-mod-rrdtool collectd-mod-uptime collectd-mod-conntrack collectd-mod-thermal
Im Anschluss habe in der GUI über Statistics und Setup den Pfad des collectd-Deamon auf "/etc/collectd" angepasst:
Damit die Einstellungen auch im Backup vorhanden sind, habe ich den Pfad für conf.d auf einen Ordner unterhalb von /etc/config angepasst:
Interfaces:
RRDTool Output
Zurück ins Terminal benötigen wir als Ziel für die Statistikdaten den MQTT-Endpunkt, welcher in der mqtt.conf-Datei hinterlegt werden kann:
root@OpenWrt:~# mkdir /etc/config/collectd_conf.d
root@OpenWrt:/etc/collectd# vi /etc/config/collectd_conf.d/mqtt.conf
Die mqtt.conf-Datei habe ich mit folgendem Inhalt befüllt:
LoadPlugin mqtt
<Plugin "mqtt">
<Publish "OpenWRT">
Host "192.168.1.5"
Port "1883"
User "mqtt"
Password "???"
ClientId "OpenWRT"
Prefix "collectd"
Retain true
</Publish>
</Plugin>
Natürlich muss die IP-Adresse des MQTT-BROKER, der Benutzername und das Passwort für die Verbindung angepasst werden.
Nach einem Neustart des OpenWrt-Routers können wir ab diesem Zeitpunkt in Home-Assistant bereits bestimmte Daten anzeigen lassen. Dazu in die Einstellungen der MQTT-Integration:

auf "Konfigurieren"
Mittels "Anhören von" und dem konfigurierten Thema: "collectd/OpenWrt/#" können die übermittelten Daten angezeigt werden:
Für die Verwendung in Home-Assistant als Entitäten habe ich die Topics in der configuration.yaml-Datei angelegt und mittels "value_template" aufbereitet. Hier ein Auszug aus meiner configuration.yaml-Datei für den Main-Router. Meine zusätzlichen Access-Points habe ich der einfachheitshalber weggelassen.
# OpenWRT collectd
mqtt:
sensor:
- name: OpenWRT RAM buffered
state_topic: collectd/OpenWrt/memory/memory-buffered
unit_of_measurement: MB
value_template: "{{ value.split(':')[1].split('\x00')[0] | float / 1000000 }}"
unique_id: ram_buffered
- name: OpenWRT RAM free
state_topic: collectd/OpenWrt/memory/memory-free
unit_of_measurement: MB
value_template: "{{ value.split(':')[1].split('\x00')[0] | float / 1000000 }}"
unique_id: ram_free
- name: OpenWRT RAM cached
state_topic: collectd/OpenWrt/memory/memory-cached
unit_of_measurement: MB
value_template: "{{ value.split(':')[1].split('\x00')[0] | float / 1000000 }}"
unique_id: ram_cached
- name: OpenWRT RAM used
state_topic: collectd/OpenWrt/memory/memory-used
unit_of_measurement: MB
value_template: "{{ value.split(':')[1].split('\x00')[0] | float / 1000000 }}"
unique_id: ram_used
# load
- name: OpenWRT L1
unit_of_measurement: load
state_topic: collectd/OpenWrt/load/load
value_template: "{{ value.split(':')[1] | float }}"
unique_id: L1
- name: OpenWRT L5
unit_of_measurement: load
state_topic: collectd/OpenWrt/load/load
value_template: "{{ value.split(':')[2] | float }}"
unique_id: L5
- name: OpenWRT L15
unit_of_measurement: load
state_topic: collectd/OpenWrt/load/load
value_template: "{{ value.split(':')[3].split('\x00')[0] | float }}"
unique_id: L15
# wan interface
- name: OpenWRT wan errors
state_topic: collectd/OpenWrt/interface-wan/if_errors
unit_of_measurement: packets
value_template: "{{ value.split(':')[1] | int + value.split(':')[2].split('\x00')[0] | int }}"
unique_id: br-wan-errors
- name: OpenWRT wan dropped
state_topic: collectd/OpenWrt/interface-wan/if_dropped
unit_of_measurement: packets
value_template: "{{ value.split(':')[1] | int + value.split(':')[2].split('\x00')[0] | int }}"
unique_id: br-wan-dropped
- name: OpenWRT wan TX Mbits
state_topic: collectd/OpenWrt/interface-wan/if_octets
unit_of_measurement: Mbits
value_template: "{{ value.split(':')[2].split('\x00')[0] | float * 8 / 1048576 }}"
unique_id: br-wan-tx-transfer
- name: OpenWRT wan RX Mbits
state_topic: collectd/OpenWrt/interface-wan/if_octets
unit_of_measurement: Mbits
value_template: "{{ value.split(':')[1] | float * 8 / 1048576 }}"
unique_id: br-wan-rx-transfer
- name: OpenWRT wan packets
state_topic: collectd/OpenWrt/interface-wan/if_packets
unit_of_measurement: packets/s
value_template: "{{ value.split(':')[1] | int + value.split(':')[2].split('\x00')[0] | int }}"
unique_id: br-wan-packets
# br-lan interface
- name: OpenWRT br-lan errors
state_topic: collectd/OpenWrt/interface-br-lan/if_errors
unit_of_measurement: packets
value_template: "{{ value.split(':')[1] | int + value.split(':')[2].split('\x00')[0] | int }}"
unique_id: br-lan-errors
- name: OpenWRT br-lan dropped
state_topic: collectd/OpenWrt/interface-br-lan/if_dropped
unit_of_measurement: packets
value_template: "{{ value.split(':')[1] | int + value.split(':')[2].split('\x00')[0] | int }}"
unique_id: br-lan-dropped
- name: OpenWRT br-lan TX Mbits
state_topic: collectd/OpenWrt/interface-br-lan/if_octets
unit_of_measurement: Mbits
value_template: "{{ value.split(':')[1] | float * 8 / 1048576 }}"
unique_id: br-lan-tx-transfer
- name: OpenWRT br-lan RX Mbits
state_topic: collectd/OpenWrt/interface-br-lan/if_octets
unit_of_measurement: Mbits
value_template: "{{ value.split(':')[2].split('\x00')[0] | float * 8 / 1048576 }}"
unique_id: br-lan-rx-transfer
- name: OpenWRT br-lan packets
state_topic: collectd/OpenWrt/interface-br-lan/if_packets
unit_of_measurement: packets/s
value_template: "{{ value.split(':')[1] | int + value.split(':')[2].split('\x00')[0] | int }}"
# uptime
- name: OpenWRT uptime
state_topic: collectd/OpenWrt/uptime/uptime
unit_of_measurement: days
value_template: "{{ value.split(':')[1].split('\x00')[0] | int / 86400 | round(2) }}"
unique_id: ap_uptime
# connections
- name: OpenWRT connections
state_topic: collectd/OpenWrt/conntrack/conntrack
unit_of_measurement: connections
value_template: "{{ value.split(':')[1].split('\x00')[0] | int }}"
unique_id: connections
# wifi main
- name: OpenWRT 5G clients
state_topic: collectd/OpenWrt/iwinfo-wlan0/stations
unit_of_measurement: clients
value_template: "{{ value.split(':')[1].split('\x00')[0] | int }}"
unique_id: ap_clients
- name: OpenWRT 5G TX Mbits
state_topic: collectd/OpenWrt/interface-wlan0/if_octets
unit_of_measurement: Mbits
value_template: "{{ value.split(':')[1] | float * 8 / 1048576 }}"
unique_id: iwinfo-wlan0-tx-transfer_1
- name: OpenWRT 5G RX Mbits
state_topic: collectd/OpenWrt/interface-wlan0/if_octets
unit_of_measurement: Mbits
value_template: "{{ value.split(':')[2].split('\x00')[0] | float * 8 / 1048576 }}"
unique_id: iwinfo-wlan0-rx-transfer_1
- name: OpenWRT 2.4G clients
state_topic: collectd/OpenWrt/iwinfo-wlan1/stations
unit_of_measurement: clients
value_template: "{{ value.split(':')[1].split('\x00')[0] | int }}"
unique_id: ap_clients_2
- name: OpenWRT 2.4G TX Mbits
state_topic: collectd/OpenWrt/interface-wlan1/if_octets
unit_of_measurement: Mbits
value_template: "{{ value.split(':')[1] | float * 8 / 1048576 }}"
unique_id: iwinfo-wlan1-tx-transfer_2
- name: OpenWRT 2.4G RX Mbits
state_topic: collectd/OpenWrt/interface-wlan1/if_octets
unit_of_measurement: Mbits
value_template: "{{ value.split(':')[2].split('\x00')[0] | float * 8 / 1048576 }}"
unique_id: iwinfo-wlan1-rx-transfer_2
# temperature
- name: OpenWRT temp
state_topic: collectd/OpenWrt/thermal-thermal_zone0/temperature
unit_of_measurement: °C
value_template: "{{ value.split(':')[1].split('\x00')[0] | int }}"
unique_id: temp
kurz getestet: HACS Integration
Nachdem für OpenWrt eine Custom HACS-Integration existiert, habe ich diese auch kurz getestet, leider werden für meinen Router: WRT3200 nur einige wenige Counter zur Verfügung gestellt: https://github.com/kvj/hass_openwrt. Im Gegensatz zu der hier beschriebenen MQTT-Anbindung verbindet sich Home Assistant aktiv auf das OpenWrt-Gerät, wofür am Router ein eigener Benutzer und Berechtigungen verwendet werden:
Zunächst werden für die erwähnte HACS-Integration auf dem OpenWrt folgende Pakete benötigt:
opkg install uhttpd uhttpd-mod-ubus rpcd rpcd-mod-iwinfo
Zudem wird eine Datei mit Namen hass.json auf dem Router vorausgesetzt:
vi /usr/share/rpcd/acl.d/hass.json
Inhalt:
{
"hass": {
"description": "Home Assistant OpenWrt integraion permissions",
"read": {
"ubus": {
"network.wireless": ["status"],
"network.device": ["status"],
"iwinfo": ["info", "assoclist"],
"hostapd.*": ["get_clients", "wps_status"],
"system": ["board"],
"mwan3": ["status"]
},
},
"write": {
"ubus": {
"system": ["reboot"],
"hostapd.*": ["wps_start", "wps_cancel"]
}
}
}
}
Für die Verbindung auf den Router kann ein eigener Benutzer angelegt werden:
opkg install shadow-useradd
useradd -r -s /bin/false hass
Damit der User die notwendigen Rechte besitzt, habe ich die letzte Zeile der folgenden Dateien angepasst:
Datei: /etc/passwd:
hass:x:10001:10001:hass:/var:/bin/false
Datei: /etc/shadow
hass:x:0:0:99999:7:::
Zuletzt habe ich die Datei /etc/config/rpcd wie folgt angepasst:
config rpcd
option socket /var/run/ubus/ubus.sock
option timeout 30
config login
option username 'root'
option password '$p$root'
list read '*'
list write '*'
config login
option username 'hass'
option password '$p$hass'
list read hass
list read unauthenticated
list write hass
~
In Home Assistant kann das Repository heruntergeladen und die Integration hinzugefügt werden:
Fazit
Sowohl OpenWrt als auch Home Assistant sind zwei Systeme die auf offene Standards setzen. Dadurch können als Beispiel die Leistungsdaten des Routers und der AccessPoints in Home Assistant visualisiert, oder der Anwesenheitsstatus einzelner WLAN-Geräte für bestimmte Automatisierungen verwendet werden.
OpenWrt - Webhook: curl and cron
Mit einem simplen Cron-Job (Scheduled Tasks) auf einem Openwrt Access-Point, kann alles, was das Linux-Terminal zur Verfügung stellt an Home-Assistant übertragen werden. Als Beispiel stellen meine OpenWrt-Geräte folgende Informationen zur Verfügung: ... weiterlesen
({{pro_count}})
{{percentage}} % positiv
({{con_count}})
DANKE für deine Bewertung!
Fragen / Kommentare
(sortiert nach Bewertung / Datum) [alle Kommentare(am besten bewertete zuerst)]
[1 weitere Kommentare in English]
Du meinst den MQTT-Broker und dessen Benutzername / Passwort? Ich nehme an, du verwendest HAOS und das Home Assistant Add-on: Mosquitto broker? Ev. kannst du mal versuchen in den Mosquitto broker - Options, im Bereich "Logins" einen Usernamen / Passwort zu hinterlegen?
logins:
- username: openwrt
password: passwd4openwrt
Falls du den MQTT-Broker als eigenen Docker-Container betreibst, kannst du über den Container einen User anlegen: Befehl:
mosquitto_passwd -b -c passwd openwrt passwd4openwrt
siehe: https://www.libe.net/mqtt
Du meinst den MQTT-Broker und dessen Benutzername / Passwort? Ich nehme an, du verwendest HAOS und das Home Assistant Add-on: Mosquitto broker? Ev. kannst du mal versuchen in den Mosquitto broker - Options, im Bereich "Logins" einen Usernamen / Passwort zu hinterlegen?
logins:
- username: openwrt
password: passwd4openwrt
Falls du den MQTT-Broker als eigenen Docker-Container betreibst, kannst du über den Container einen User anlegen: Befehl:
mosquitto_passwd -b -c passwd openwrt passwd4openwrt
siehe: https://www.libe.net/mqttBeitrag erstellt von Bernhard




















